Integrating Somfy devices with Gladys via Matterbridge
Somfy is a French industrial group specializing in motorization, automation of home and building openings, as well as in the connected home.
With the TaHoma® by Somfy application and a home automation box, it is possible to remotely manage shutters, blinds, garage doors, gates, security systems, cameras, and other connected intercoms.

Currently, complete home management is limited to this application and a connection to the Somfy cloud.
To go further in interactions, Gladys will allow more extensive management thanks to its various integrations.
Version 4.58 of Gladys Assistant introduces official support for the Matter standard. Thanks to the open-source project Matterbridge, you can make devices that are not natively compatible with Matter compatible, and thus control them in Gladys as easily as native devices. This is what we will do for Somfy devices.
This step-by-step guide will explain how to expose and control your Somfy roller shutters, blinds, and other openings.
Prerequisites
- Gladys Assistant 4.58 installed and functional
- Local IPv6 network enabled
- Docker + Docker Compose available on the host machine
- Terminal/SSH access & text editor
- A Somfy box: Connexoon (io-homecontrol® protocol), TaHoma (io, RTS), TaHoma Switch (io, RTS, Zigbee)
- A valid and active Somfy account
1. Deploy Matterbridge with Docker
On your Gladys server, create a matterbridge folder:
mkdir ~/matterbridge && cd ~/matterbridge
Copy and paste the docker-compose.yml below (with nano for example, nano docker-compose.yml):
services:
matterbridge:
image: luligu/matterbridge:latest
container_name: matterbridge
restart: unless-stopped
network_mode: host
environment:
- TZ=Europe/Paris
ports:
- "8283:8283" # Exposes the Matterbridge Web UI
volumes:
- "${HOME}/matterbridge:/root/Matterbridge" # Mounts the Matterbridge plugin directory
- "${HOME}/.matterbridge:/root/.matterbridge" # Mounts the Matterbridge storage directory
Launch the container:
docker compose up -d
Follow the logs to retrieve the commissioning QR code:
docker compose logs -f

Access the Web interface: open http://YOUR-SERVER-IP-ADDRESS:8283.
Go to the main page of Matterbridge. You should first check if an update is available. If so, execute it and wait until it restarts
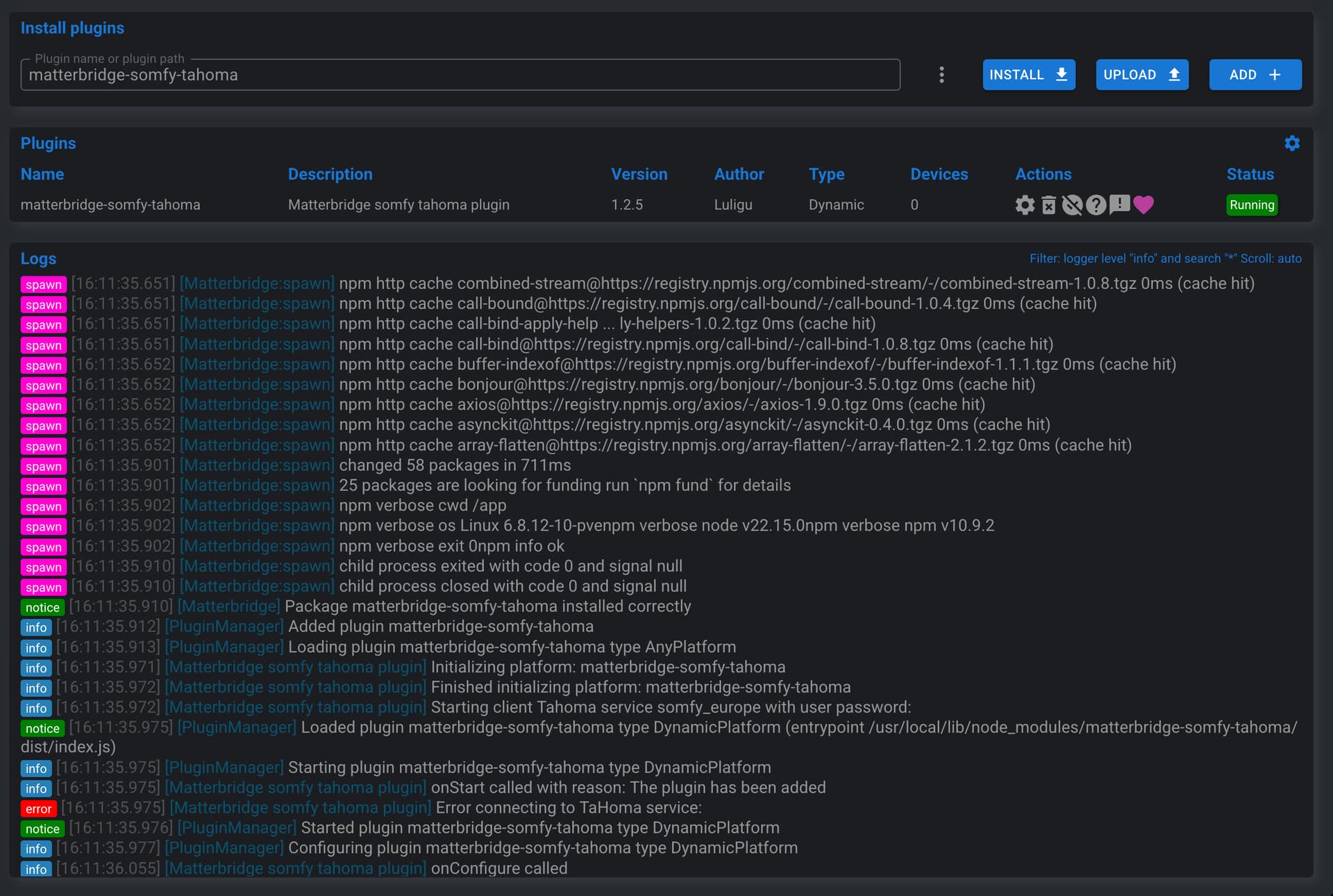
2. Installing the Somfy/TaHoma plugin
To install the Somfy/TaHoma plugin, click on the 3 dots, select matterbridge-somfy-tahoma then click on INSTALL,


Once the plugin is installed, Matterbridge should restart on its own if needed. If not, you can restart manually by clicking on the icon at the top right of the interface.
The plugin is installed and an error message in the logs indicates that the plugin needs to be configured:

To do this, click on the Plugin config icon:

Fill in email and password of your Somfy account, select the Somfy Europe server, and validate by clicking on Confirm:

A manual restart of Matterbridge is necessary to activate the plugin configuration:
Once restarted, your devices appear in Matterbridge under Devices in the plugin line and in the Devices tab:

3. Commissioning the bridge in Gladys
First, retrieve the Manual pairing code from the main Home page
If it doesn't appear, you can force its display by clicking on Share fabrics in the menu at the top right ...:


In Gladys, open the "Matter" integration from the Integrations → Matter menu. If not already done, enable "Matter" from the Settings menu:

Click on the Add a device tab, then paste or enter the Pairing code previously displayed by Matterbridge. Click on Add to Gladys

Wait a few seconds: you can now integrate your compatible Somfy equipment into Gladys Assistant:

You can add these devices by clicking on Add to Gladys.
The bridge now appears in the Settings tab:

4. Going further
- Activate other Matterbridge plugins: Zigbee2MQTT, Shelly, Home Assistant, etc.
- Add these devices to your dashboard
- Create Gladys scenes (e.g., close all upstairs shutters when it starts to get dark, then those on the ground floor 30 minutes later).
5. Future developments:
-
Local API Currently everything goes through the Somfy Cloud: you must have a functional Internet connection to be able to control your openings. Development to be able to use the local API of the Somfy box has started but is not yet operational. Plugin updates will eventually allow everything to be done locally.
-
Position (%) of shutters Matterbridge manages openings autonomously, meaning there is no querying of Somfy servers to know the current position of openings if they are controlled by their remote controls or the Tahoma mobile application:
A reflection is underway to be able to retrieve the different positions.
Conclusion
In just a few minutes, you have transformed your Somfy openings into Matter compatible devices fully integrated with Gladys Assistant.
Thanks to the Matter standard and the Matterbridge project which make the ecosystem even more open!